Introduction to MYRMEX Logs
Overview
MYRMEX Logs is the component where MYRMEX stores all raw logs, already normalized, organizing them in a structure optimized for storage and indexing. It allows log transmission without restrictions on the amount transmitted in a given period (such as events per second - EPS). The logs stored in MYRMEX Logs are the essential foundation for the operation of MYRMEX’s alert engine, ensuring agility and precision in identifying critical events. Additionally, they play a fundamental role in the MYRMEX AI ecosystem, providing crucial information for advanced analysis and machine learning.Data Storage
Optimized structure for storing and indexing normalized logs
Data Transmission
No restrictions on events per second (EPS)
Log Transmission
MYRMEX Logs is a component of MYRMEX Cloud and therefore depends on the MYRMEX Agent for receiving information, ensuring the security of received data.
Log Visualization
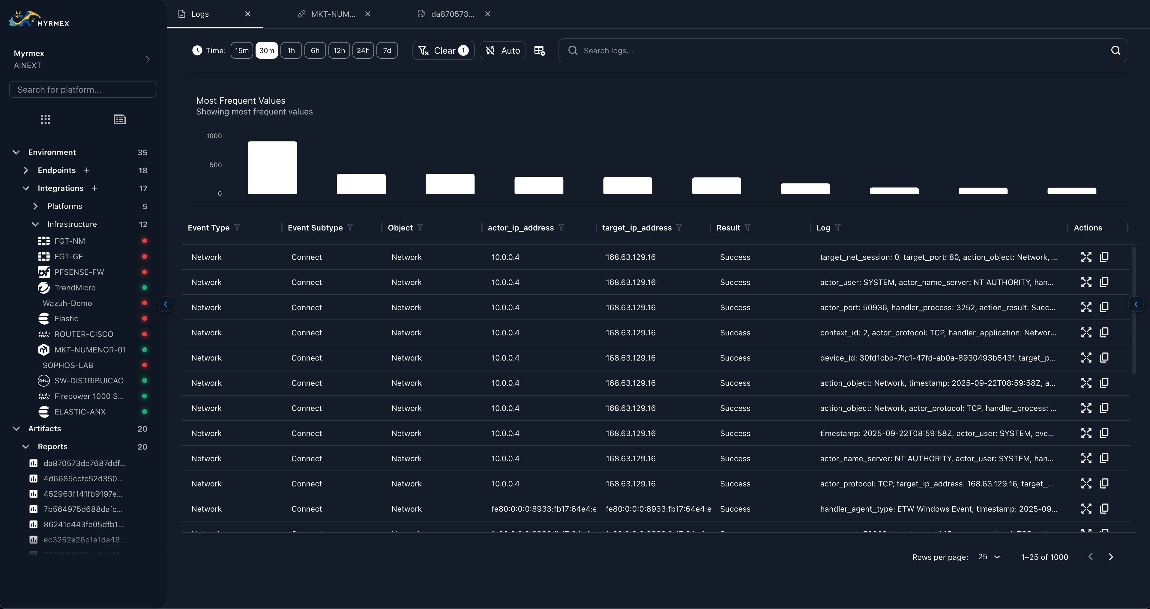
Once an agent is configured, logs sent to MYRMEX can be viewed through the logs menu.
The image above shows the MYRMEX Logs interface where you can view and analyze all collected logs, including log volume metrics, detailed event information, and filtering capabilities.